Episode 3: The Fog of Peace
Is the Strait of Hormuz open, or is it not?
What’s the News?
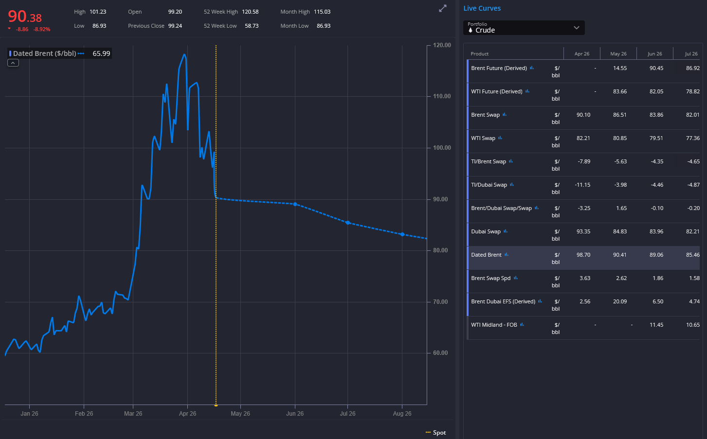
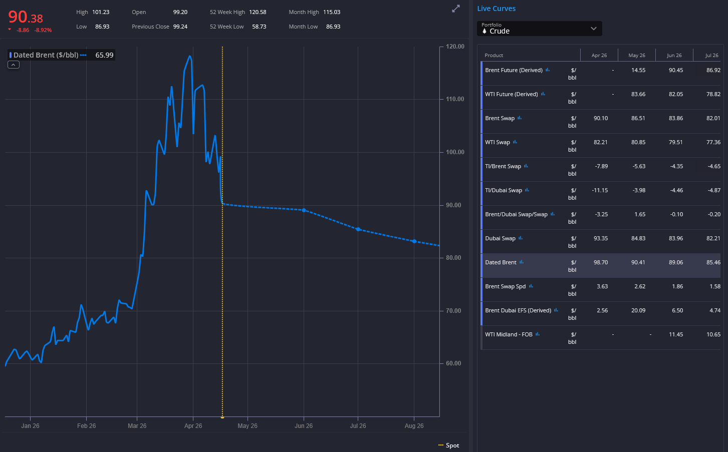
As I was preparing the next episodes on crude oil and what lies ahead, President Trump, as so often, interrupted the process with a rapid stream of high-intensity posts on the negotiations with Iran.
According to the latest headlines, the Strait is “fully open”, mines are being removed, and Iran has agreed never to close it again. Markets reacted immediately. Oil and product prices dropped sharply on the announcement.
And yet, scratch the surface and the picture becomes far less clear. The reopening is conditional, traffic is still routed and controlled, and a U.S. naval blockade on Iran remains in place.
In other words, we are not looking at clarity. We are looking at the fog of peace.
Let’s break it down
First, the reopening of the Strait of Hormuz is part of a two-week ceasefire agreed on 8 April 2026. It is contingent on the cessation of hostilities in Lebanon and subject to “technical limitations”, which in practice means a controlled and limited flow of vessels, as outlined in Episode 1. Link to agreement.
Second, even under generous assumptions, the exit rate remains constrained. If we assume up to 10 vessels per day, it would take roughly three months to clear the backlog of some 800–900 vessels of all sizes currently trapped in the Persian Gulf, ranging from crude tankers to LNG, LPG, product carriers, dry bulk and containers.
So far, I cannot observe a meaningful increase in transit activity that would challenge this assumption. The high-frequency data from Kpler, which captures vessel movements across all ship types, supports that view as of the time of writing.








